外卖统计详解

可以查看外卖统计、支付方式统计、商户订单统计、新店订单统计、订单来源统计和代理订单统计

1、外卖统计

总览

8877c16ccdb685f087266ebf0cc98c0c_20230306083735660-1024x465

趋势图

image

详细数据

image

2、支付方式统计

总览

image

趋势图和详细数据

image

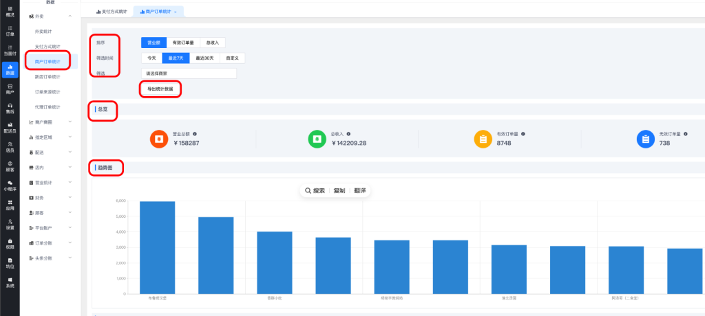
3、商户订单统计

总览,可以导出商户统计数据

image

趋势图和详细数据

image

4、新店订单统计

新入驻商家总览

image

5、订单来源统计

总览

image

趋势图和详细数据

image

6、代理订单统计

开启区域代理插件的话,可以看代理数据

image

© 版权声明
THE END
喜欢就支持一下吧
点赞7 分享
评论 抢沙发

请登录后发表评论

    暂无评论内容