顾客统计详解-爱夜猫
热门 数据

顾客统计详解

爱夜猫
发表于2025-09-28
更新于2025-09-28
该文章55字
阅读需1分钟
热度值50
0条评论
爱夜猫-广西凤猫网络科技有限公司
  • 首页
    • 产品介绍
    • 盈利模式
    • 我们优势
    • 关于我们
  • 功能插件
  • 更新记录
  • 教程文档
  • 产品报价
    • 登录
      注册
      找回密码
爱夜猫
  • 首页
    • 产品介绍
    • 盈利模式
    • 我们优势
    • 关于我们
  • 功能插件
  • 更新记录
  • 教程文档
  • 产品报价
登录
注册
找回密码

顾客统计详解

爱夜猫的头像-爱夜猫
爱夜猫等级-LV2-爱夜猫
4个月前更新
关注
05010

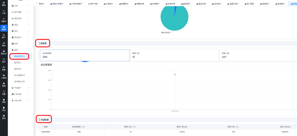
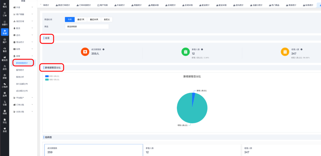
1、新老顾客统计

总览和新老顾客百分比

image

趋势图和详细数据

image

2、留存统计

image

3、客流分析

image

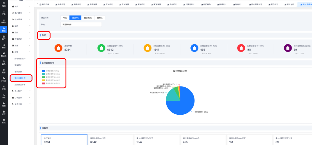
4、实付金额分布

image

image

5、成交频次分布

image

 

© 版权声明
文章版权归作者所有,未经允许请勿转载。
THE END
数据
喜欢就支持一下吧
点赞10 分享
QQ空间微博QQ好友海报分享复制链接
收藏
爱夜猫的头像-爱夜猫
爱夜猫等级-LV2-爱夜猫关注
0434043062.2W+
这家伙很懒,什么都没有写...
外卖跑腿系统-最新版本V66.8.0更新日志[2025-11-26][更新日志]-爱夜猫
外卖跑腿系统-最新版本V66.8.0更新日志[2025-11-26][更新日志]
外卖跑腿系统-最新版本V66.8.0更新日志[2025-11-26][更新日志]
4个月前 166
高德地图key设置教程-爱夜猫
高德地图key设置教程
高德地图key设置教程
4个月前 155
微信小程序订阅消息设置教程-爱夜猫
微信小程序订阅消息设置教程
微信小程序订阅消息设置教程
4个月前 95
平台基础设置-爱夜猫
平台基础设置
平台基础设置
4个月前 76
多段配送插件-爱夜猫
多段配送插件
多段配送插件
2个月前 75
站长后台余额充值相关配置教程-爱夜猫
站长后台余额充值相关配置教程
站长后台余额充值相关配置教程
4个月前 72

上一篇

财务统计详解

下一篇

平台账户详解
相关推荐
  • 营业统计详解
  • 商户商圈详解
  • 订单分账详解
  • 指定区域详解
  • 平台账户详解
  • 顾客统计详解
评论 抢沙发

请登录后发表评论

登录 注册

    暂无评论内容

外卖跑腿系统-最新版本V66.8.0更新日志[2025-11-26][更新日志]-爱夜猫
166人已阅读
外卖跑腿系统-最新版本V66.8.0更新日志[2025-11-26][更新日志]
TOP1
高德地图key设置教程-爱夜猫
高德地图key设置教程
4个月前155人已阅读
TOP2
微信小程序订阅消息设置教程-爱夜猫
微信小程序订阅消息设置教程
4个月前95人已阅读
TOP3
平台基础设置-爱夜猫
平台基础设置
4个月前76人已阅读
TOP4
多段配送插件-爱夜猫
多段配送插件
2个月前75人已阅读
TOP5
站长后台余额充值相关配置教程-爱夜猫
站长后台余额充值相关配置教程
4个月前72人已阅读
TOP6
微信支付商家转账 自动打款配置教程-爱夜猫
微信支付商家转账 自动打款配置教程
1个月前69人已阅读
TOP7
调度中心详解-爱夜猫
调度中心详解
4个月前69人已阅读
TOP8
阿里云短信对接教程-爱夜猫
阿里云短信对接教程
4个月前67人已阅读
TOP9
“订单自动完成时间”相关配置教程-爱夜猫
“订单自动完成时间”相关配置教程
4个月前66人已阅读
TOP10
  • 热门推荐
  • 最近更新
  • 猜你喜欢

外卖跑腿系统-最新版本V66.8.0更新日志[2025-11-26][更新日志]

高德地图key设置教程

微信小程序订阅消息设置教程

平台基础设置

多段配送插件

站长后台余额充值相关配置教程

微信支付商家转账 自动打款配置教程

调度中心详解

阿里云短信对接教程

“订单自动完成时间”相关配置教程

公共桌台

营业统计详解

余额提现相关操作

公众号/小程序-微信支付对接教程

注册公众号教程

  • 爱夜猫

    爱夜猫外卖跑腿数字化SAAS系统提供用户,商家,配送,城代等9大模块,满减满赠等8项营销工具,297个功能页面。8年外卖行业技术积累,精心打磨外卖系统产品,是一家O2O系统、订餐系统、点餐系统定制开发服务商。
  • 友链申请 免责声明 广告合作 关于我们

    Copyright © 2017-2025 · 爱夜猫 广西凤猫网络科技有限公司
    桂公网安备 45052102000131号 | 增值电信业务许可证:桂B2-20210375 | 广播电视节目制作经营许可证:(桂北)字第202331号 | 备案号:桂ICP备2020008113号-5 | 邮箱:196963685@qq.com
    扫一扫加微信-爱夜猫
  • 扫码加微信-爱夜猫

    扫码加微信

登录
没有账号?立即注册
用户名/手机号/邮箱
登录密码
找回密码
注册
已有账号,立即登录
设置用户名
手机号
验证码
设置密码